深度余热回收及供应技术
![]() |
技术介绍
|
|
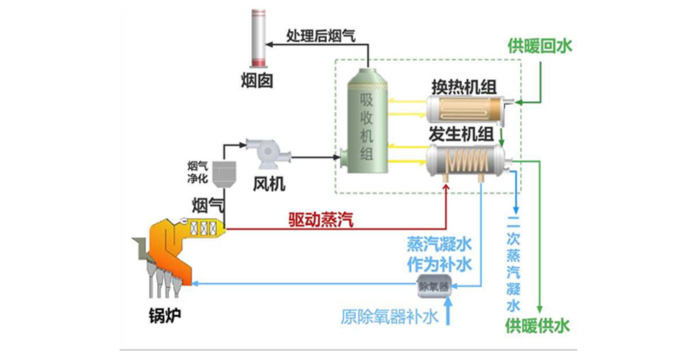
深度余热回收及供应技术: 深度余热回收及供应技术包含了烟气深度余热利用、循环水深度余热利用、汽轮机排汽乏汽深度余热利用和尾部烟气余热利用四种余热利用技术。 烟气深度余热是指回收燃烧时烟气和水蒸气释放的热量;循环水深度余热利用是指蒸发器产生冷效应,从A处热源吸热。吸收器和冷凝器产生热效应,将B处热源加热。B处热源再加热后,产生的热效应正好与生产中所需要的驱动热源相同,形成能量循环;汽轮机排汽乏汽深度余热利用是指在采暖季时,将热网水作为循环水接入汽轮机凝汽器,汽轮机产生的的乏汽可以直接用于热网水的加热;尾部烟气余热利用是指通过利用除氧器出口水温恒定的特点,再配置温度控制,将垃圾焚烧锅炉系统尾部排烟的余热(温度通常在150℃左右,设置SCR系统排烟温度高达180℃以上)加热凝结成水回收,形成独立的闭式循环水系统。 |
技术亮点
|
技术一体化 实现除湿、除尘、脱酸及能量回收一体化 |
|
能源效率高 烟气余热深度利用或乏汽热能回收的全厂综合能源利用 (发电+供热暖)效率达到≥60%
|
|
经济效益优 最大限度节约运行成本 |
技术应用
大名尾部烟气深度余热利用项目、青岛西海岸项目可供130万㎡居民采暖供热。
|
技术介绍
|
|
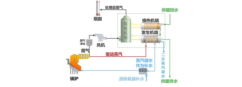
深度余热回收及供应技术: 深度余热回收及供应技术包含了烟气深度余热利用、循环水深度余热利用、汽轮机排汽乏汽深度余热利用和尾部烟气余热利用四种余热利用技术。 烟气深度余热是指回收燃烧时烟气和水蒸气释放的热量;循环水深度余热利用是指蒸发器产生冷效应,从A处热源吸热。吸收器和冷凝器产生热效应,将B处热源加热。B处热源再加热后,产生的热效应正好与生产中所需要的驱动热源相同,形成能量循环;汽轮机排汽乏汽深度余热利用是指在采暖季时,将热网水作为循环水接入汽轮机凝汽器,汽轮机产生的的乏汽可以直接用于热网水的加热;尾部烟气余热利用是指通过利用除氧器出口水温恒定的特点,再配置温度控制,将垃圾焚烧锅炉系统尾部排烟的余热(温度通常在150℃左右,设置SCR系统排烟温度高达180℃以上)加热凝结成水回收,形成独立的闭式循环水系统。 |
技术亮点

|
技术一体化 实现除湿、除尘、脱酸及能量回收一体化
|
|
能源效率高 烟气余热深度利用或乏汽热能回收的全厂综合能源利用 (发电+供热暖)效率达到≥60%
|
|
经济效益优 最大限度节约运行成本
|
技术应用
大名尾部烟气深度余热利用项目、青岛西海岸项目可供130万㎡居民采暖供热。
- 上一篇:氮氧化物炉内控制技术
- 下一篇:超高压炉外除湿再热高效余热利用系统成套技术








